Support Home Page
Cubix Home Page
Feedback Forms

Appendix C
Multiplexor


Table of Contents

Multiplexor
Multiplexor Description
Operation
Multiplexor Configuration Switches


Multiplexor

The multiplexor subassembly distributes redundant (dual) battery power, speaker signals, and supervisory (PA 3030 or IES) I/O control to BC processors within the MultiServ/FT Subsystem. 12vdc power is provided for two cooling fans. Access to four option switches, eight configuration switches, and two battery testers is also provided. The subassembly also multiplexes a single monitor, keyboard, mouse, reset switch, and floppy diskette for use by each processor in the subsystem.


Multiplexor Description

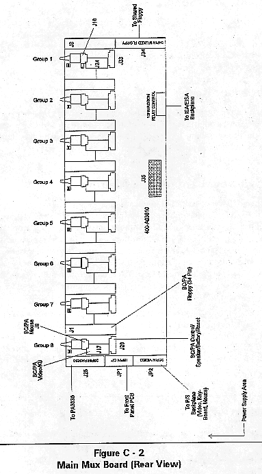
Two boards, the mux I/O panel and the main mux board, comprise the multiplexor. Refer to Figure C-1 and Figure C-2.

Power Distribution (Refer to Figure C-1)

+5vdc, +12vdc, and -12vdc power is input via connector J5, a 4 position locking header. F1, a .8A, 125V, 5x20mm fuse, provides +5vdc protection to the external keyboard and mouse. JP1 and JP2 are 3 position locking headers which provide +12vdc for the redundant cooling fans in the processor bay. The +5vdc and -12vdc voltages required to operate the main multiplexor are transported between the two mux boards on J4 and J35 (24-pin female, through-board headers).

Battery Power Distribution

Connectors J1 and J2 on A4200, 2 position locking headers provide input for two +6vdc battery sources used for CMOS memory power. These two voltages are routed to the main multiplexor board on J4 and J35. CMOS memory backup power is distributed to each BC Series processor on pin 3 of connectors J33 through J26 on the main mux board.

Speaker Connections

The BC Series processors installed in the MultiServ/FT Subsystem share a common speaker output. An 8 ohm permanent magnet speaker is attached to J3 on PC Assembly A4200. The BC Series processor speaker outputs are attached to the main mux board on pin 4 of J33 through J26.

Supervisory Support

If the optional Cubix PA 3030 or IES Supervisor board is installed in the MultiServ/FT Subsystem, it must be directly connected to the main mux board via J25, a 26-pin ribbon cable connector. If the Supervisor board is installed in a different subsystem, then J25 is connected to the power supply.

Processor Reset

The multiplexor provides the ability to reset the BC Series processors installed in the MultiServ/FT Subsystem. The recessed front panel reset button is connected to the BC processor selected by the multiplexor. This demultiplexed reset signal is connected to the BC Series processors via pin 5 of J33 through J26.

Video/Keyboard/Mouse Multiplexor

A single VGA monitor, PS/2 keyboard, and PS/2 mouse may be shared by all of the BC Series processors installed in a MultiServ/FT system. The required signals and keyboard/mouse power are output from the main mux board on JP2, a 20-pin ribbon connector. JP2 is cabled down to J7 on the power supply which routes the signals to the rear panel at J15. A 20-pin ribbon cable is then used to cable J15 on the power supply to J4 on the rear panel multiplexor/PA interface panel PC Assembly. The video, keyboard, and mouse signals are then output to J5 and J3, the DB-25 daisy-chain output connectors.

Each BC Series processor installed in groups 1 through 8 is equipped with a 14-pin video/keyboard header which is connected via a ribbon cable to J24 through J17 on the main multiplexor assembly. 5-pin headers on each BC Series board are connected to 3-pin locking connectors J16 through J9, respectively, on the main multiplexor assembly to provide mouse support.


Operation

To connect the monitor, keyboard, mouse, floppy drive, and reset switch to a specific BC Series processor, follow these steps:

1. Press the multiplexor ENABLE/DISABLE pushbutton once to display group 1 on the front panel.

2. Advance to the desired group processor by sequentially pressing the "up" select or "down" select pushbutton until the desired group number is displayed on the front panel.

When the multiplexor ENABLE/DISABLE switch is pressed a second time, the multiplexor displays "O" and disconnects the monitor, keyboard, mouse, floppy drive, and reset switch from the BC Series processors.

Floppy Diskette Multiplexor

All MultiServ/FT Subsystems provide a single 3.5" third-height floppy drive which is shared among all of the BC Series processors installed in a system.

Floppy power is provided on the left front edge of the processor board at JP1. The 34-pin data cable from the floppy drive connects to J34 on the main mux board. Each BC Series board installed in groups 1 through 8 is equipped with a 34-pin ribbon header which must be connected to J8 through J1 on the main mux board.

Keyboard

Disabling the mux or switching to a different processor erases the contents of the keyboard buffer, ensuring no characters are inadvertently transferred to a processor upon connection to a keyboard.

Floppy Disk

The multiplexor presents the "CHANGE DISK" signal when connecting to each processor. This forces the processor to access the floppy disk directory, ensuring it always has current information.

Daisy-chained Subsystems

If two or more MultiServ/FT subsystems are daisy-chained together with VIDEO IN and VIDEO OUT cables, it is possible to turn power off on any single subsystem and still allow the remaining subsystems to use the shared VGA monitor, keyboard, and mouse.


Multiplexor Configuration Switches

Active Group Select

The total number of groups to be multiplexed in a subsystem can vary from 1 to 8. This number of groups is defined by eight DIP switches S3-1 through S3-8 located on the multiplexor I/O PC Assembly A4200. Each switch defines one of the eight multiplexor input channels as active or inactive. To set a channel active, use a pen or small screwdriver to slide the desired channel input switch "up". Make sure all unconnected inputs have their associated DIP switch "down". The multiplexor will automatically assign the correct group number to the display when the group is selected.

Multiplexor Option Switches

4 optional operation modes are defined for the multiplexor. Options 1, 2, and 4 can be activated only if the front panel keylock switch is in the locked position. Option 3 can be available when the multiplexor is either disabled or the keylock switch is in the locked position. These options are activated with DIP switch S4-1 through S4-4.

Option 1: Selected video channel remains displayed after keylock switch is in locked position. When Option switch S4-1 is moved up to "on", this option is activated. It is overridden by Option 2 if activated.

Option 2: Selected video, keyboard, and mouse channel remains active after keylock switch is in locked position. All other multiplexor functions (floppy, reset) are disabled. When Option 2 switch S4-2 is moved up to "on", this option is activated.

Option 3: Group 1 BC processor is connected to the multiplexed floppy drive when the multiplexor is locked or disabled. When Option 3 switch S4-3 is moved up to "on", this option is activated.

Option 4: Front panel keylock switch locks all subsystems which are daisy-chained together in a system (i.e. master keylock). When Option 4 switch S4-4 is moved up to "on", this option is activated.

CAUTION: If this option is selected in multiple subsystems, the result is multiple master keylocks. All master keylock switches must be in the unlocked position to enable any multiplexor.

Refer to Table C - 1 on the following pages for a detailed representation of the operation of the multiplexor.


Jump to: Back One Page * Main Menu



This document, and all Web contents, Copyright © 1997 by Cubix Corp., Carson City, NV, USA.